更新时间:2026-01-06
一、升级影响
BMC/BIOS/CPLD 固件升级对系统的影响如下表格所示
|
序号
|
项目
|
影响列表
|
影响说明
|
|
1
|
BMC
|
对业务的影响
|
无。
|
|
对操作维护的影响
|
升级过程禁止进行其他操作维护动作。
|
|
2
|
BIOS
|
对业务的影响
|
会导致业务中断。
|
|
对操作系统的影响
|
支持带内/带外方式升级BIOS。
带内升级:可在系统下采用带内方式升级 BIOS,升级过程中会占用大量系统资源,影响其他应用性能,升级完成后需要重启系统或将服务器关机后再开机,使新的 BIOS版本生效;
带外升级:需要服务器关机,操作系统将不可用,升级完成后重新将服务器开机。
|
|
对操作维护的影响
|
BIOS升级过程中,请勿对服务器执行开关机、下电、复位、OS重启等操作
|
|
3
|
CPLD
|
对业务的影响
|
会导致业务中断
|
|
对操作系统的影响
|
主板、DC-SCM板和背板的CPLD升级,需要服务器关机,操作系统将不可用,升级完成后重新将服务器开机。
说明:
特殊地,如果为core电背板,电源状态为power on触发升级,升级完成后需要重启系统或将服务器关机后再开机,使新的CPLD版本生效。
|
|
对操作维护的影响
|
CPLD升级过程中,请勿对服务器执行开关机、下电、复位、OS重启等操作。
|
1.2升级注意事项:
|
1
|
在进行升级操作之前,请仔细阅读本文档,确定已经理解全部内容。
如果您对文档有任何意见或建议,联系硬件技术支持同事。
|
|
2
|
为了减少对系统的影响,请选择在业务量低时进行版本升级操作。
|
|
3
|
升级时间:
BMC固件升级:5~10分钟
BIOS固件升级:5~10分钟
CPLD固件升级:5~10分钟
|
二、升级BMC
2.1、 浏览器访问192.168.10.10,账号密码是sangfor/S#AN$6fo81r(这里是以默认地址账号密码举例实际按客户现场环境登录操作)登录到 IPMI,在导航栏中选择“BMC 管理>固件更新”,进入固件更新页面,点击“浏览”选择 BMC 镜像文件

2.2、点击“解析文件”,文件解析后,会显示对应的组件名称以及上传版本,确认无误后,输入“当前会话密码”,选择是否保留配置和异步更新。
注意:异步更新必须在选择保留配置时使用

2.3、升级参数说明
升级选项参数
|
选项
|
含义
|
|
当前会话密码
|
当前登录用户的用户密码。
|
|
保留配置
|
勾选:SDR、FRU、SEL策略设置、IPMI、网络配置、NTP、 SNMP Set/Get设置、SSH、KVM、认证、系统日志Syslog设置、 Web、Extlog以及Redfish的BIOS配置会被保存。
不勾选:所有配置信息会被恢复出厂设置。
|
|
异步更新
|
勾选:升级完成后BMC暂不自动重启,等到下次手动重启之后才 会切换到新的镜像版本,同时另外一个镜像版本也会被同步到最新版本。
不勾选:刷新完成后,BMC立即重启。重启之后切换到新的镜像版本,同时另外一个镜像也同步更新到最新版本。
|
2.4、 点击“上传镜像”,出现如下图提示,点击“确定”进行上传,等到上传进度到达100%。

2.5、镜像上传成功后自动进入后台任务,进行更新。可在后台任务栏查看进度以及预估完成时间,等到进度为 100%且状态变为 Completed 即为刷新成功。

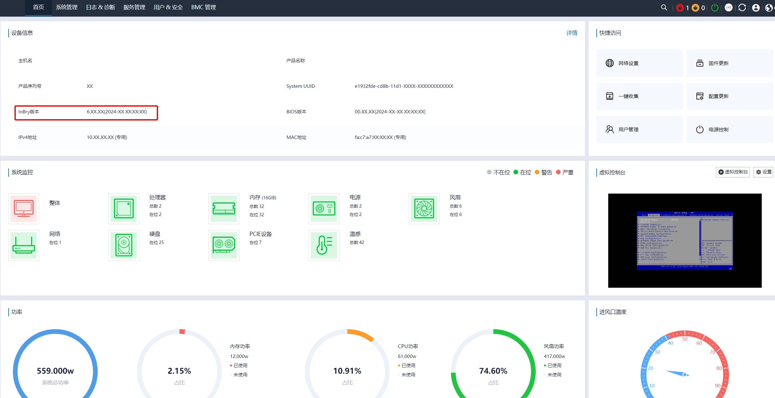
2.6、待到 BMC 重启后,重新登陆IPMI,在首页页面设备信息中查看 BMC 固件版本是否升级成功。

三、升级BIOS
3.1、升级前注意事项:
- BIOS升级过程中,禁止对服务器执行开关机、下电、复位、OS 重启等操作。
- 不要在 BIOSSetup 和 POST 过程中对 BIOS 进行升级。
- BIOS 升级完成后,如果发生服务器没有响应、开关机自动循环等异常情况,可通过对服务器下电再上电进行恢复。
3.2、浏览器登录到 IPMI,在导航栏中选择“BMC 管理>固件更新”,进入 HPM 固件更新页面,点击“浏览”选择 BIOS 镜像文件。

3.3、点击“解析文件”后,会显示对应的组件名称以及上传版本,确认无误后,输入“当前会话密码”,可选择要刷新的 Flash 以及勾选保留配置选项。

3.4、BISO更新选项参数说明
|
选项
|
含义
|
|
当前会话密码
|
当前登录用户的用户密码。
|
|
选择要刷新的
Flash
|
Image-0:仅选择Flash 0刷新镜像。
Image-1:仅选择Flash 1刷新镜像。
Both Image:选择Flash 0和Flash 1刷新镜像。
|
|
保留配置
|
勾选:SDR、FRU、SEL策略设置、IPMI、网络配置、NTP、 SNMP Set/Get设置、SSH、KVM、认证、系统日志Syslog设置、Web、Extlog以及Redfish的BIOS配置会被保存。
不勾选:所有配置信息会被恢复出厂设置。
|
3.5、点击“上传镜像”,出现如下图提示,点击“确定”进行上传。
注意:BIOS 更新的触发条件为 power off(os系统关机这里的OS是指我们的超融合桌面云等系统),如果当前电源状态为 power on,则不会触发,需要 power off 电源触发,可使用 ipmitool power off 命令对服务器进行关机后,自动触发,建议升级 BIOS 前先对服务器进行关机。

3.6、镜像上传成功会自动进入后台任务,进行更新。可在后台任务栏查看进度以及预估完成时间,等到进度为 100%且状态变为 Completed 即为刷新成功。

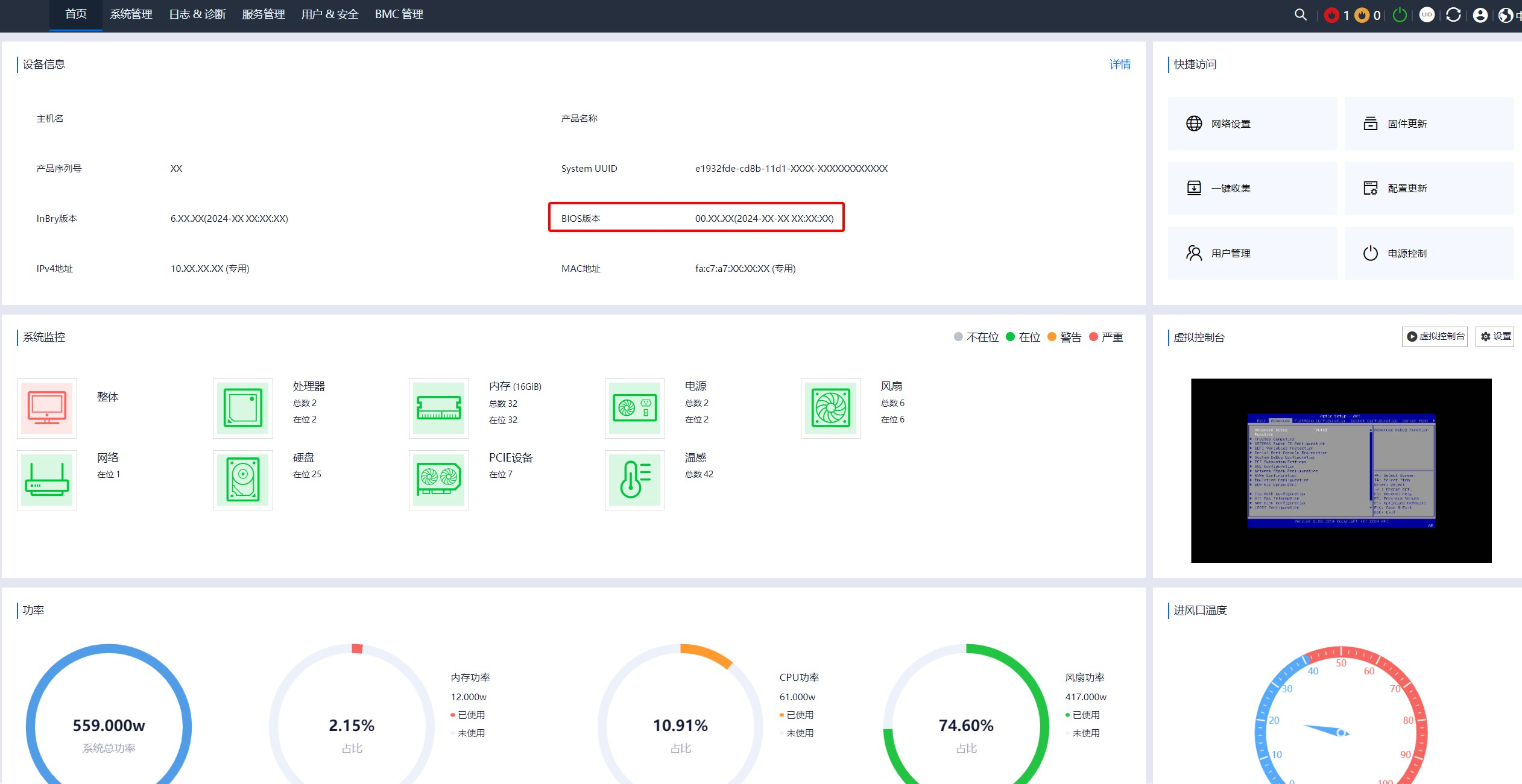
3.7、 登陆 IPMI,在首页页面设备信息中检查 BIOS 固件版本信息,看看版本是否有更新成功。

四、升级CDLP
4.1、升级CPLD固件过程中注意事项:
- 禁止对服务器执行开关机、下电、复位、OS重启等操作。
- 如果发生系统没有响应、服务器上下电自动循环等异常情况,可待升级完成后,通过对服务器下电再上电进行恢复。
4.2、 浏览器登录到 IPMI,,在导航栏中选择“BMC 管理>固件更新”,进入 HPM 固件更新页面,点击“浏览”选择 CPLD 镜像文件。

4.3、点击“解析镜像”,可以查看组件名称、BoardID 和上传版本号,确认无误后,输入 “当前会话密码”。

4.4、点击“上传镜像”,出现如下图提示,点击“确定”进行上传。
注意:CPLD 更新的触发条件为 power off(这里是指OS系统关机,OS是指我们的超融合桌面云等操作系统),如果当前电源状态为 power on,则不会触发,需要 power off 电源触发,可使用 ipmitool power off 命令对服务器进行关机后,自动触发。建议升级 CPLD 前先对服务器进行关机。特殊地,如果为 core 电背板,电源状态为 poweron 触发升级;AUX 背板 power off 状态触发升级。

4.5、镜像上传成功后自动进入后台任务,进行更新。可在后台任务栏查看进度以及预估完成时间,等到进度为 100%且状态变为 Completed 即为刷新成功。

4.6、登陆 IPMI,在“BMC管理>固件更新>版本列表”中检查 CPLD 固件版本信息看版本是否有更新成功。
注意:如果为前置背板或后置背板,需要先执行 ipmitool power cycle 命令后再检查 CPLD 固件版本信息。

五、其他
5.1、升级出现异常联系硬件技术支持同事处理。
5.2、文档有疑问或者错误反馈肖汪修改。