更新时间:2025-04-29
功能介绍
提供互联网访问的简要、概括性的总览,帮助管理员快速把握了解企业整体的互联网访问情况。
前置条件
1、控制台需要配置相关的策略(即互联网应用管控、互联网应用审计、上网合规检查、引流策略等),并产生相关的日志和告警事件等。
使用场景
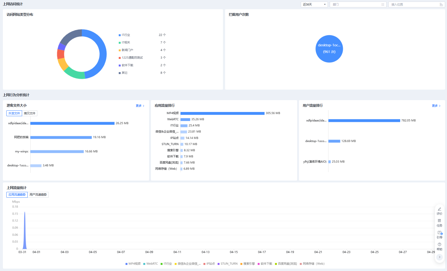
1、整体概览页面展示

2、访问网站类型分布
- 以饼状占比图的形式展示用户访问网站类型的分布情况(网站类型分类来源于URL库等)

3、拦截用户次数:
- 可以看到用户被管控的情况,快速识别用户异常上网行为。

4、上网行为分析统计
- 以外发文件、应用流量、用户流量的维度进行TOP展示。
- 泄密文件大小点击右上角<更多>跳转至【关键字分析】模块
- 用户流量排行点击右上角<更多>跳转至【上网行为分析】模块
